Web GUI¶
The damiao gui command provides a web-based interface to connect to the CAN bus, scan for DaMiao motors, run commands, view and edit registers, and plot position, velocity, and torque in real time.

Installation¶
Install the package; the damiao command will be available in your PATH:
Starting the GUI¶
Open http://127.0.0.1:5000 in your browser.
Recommended for control modes
To better understand control modes, use damiao gui to switch between MIT/POS_VEL/VEL/FORCE_POS and observe parameter visibility and live charts.
Command options¶
| Option | Description |
|---|---|
--host |
Host (default: 127.0.0.1) |
--port |
Port (default: 5000) |
--debug |
Enable debug mode |
--production |
Use production server (requires pip install waitress) |
Examples:
Connection Bring-Up Workflow (GUI)¶
Use this workflow to validate setup and start controlling motors from the GUI.
1. Start the GUI¶
Open http://127.0.0.1:5000 in your browser.
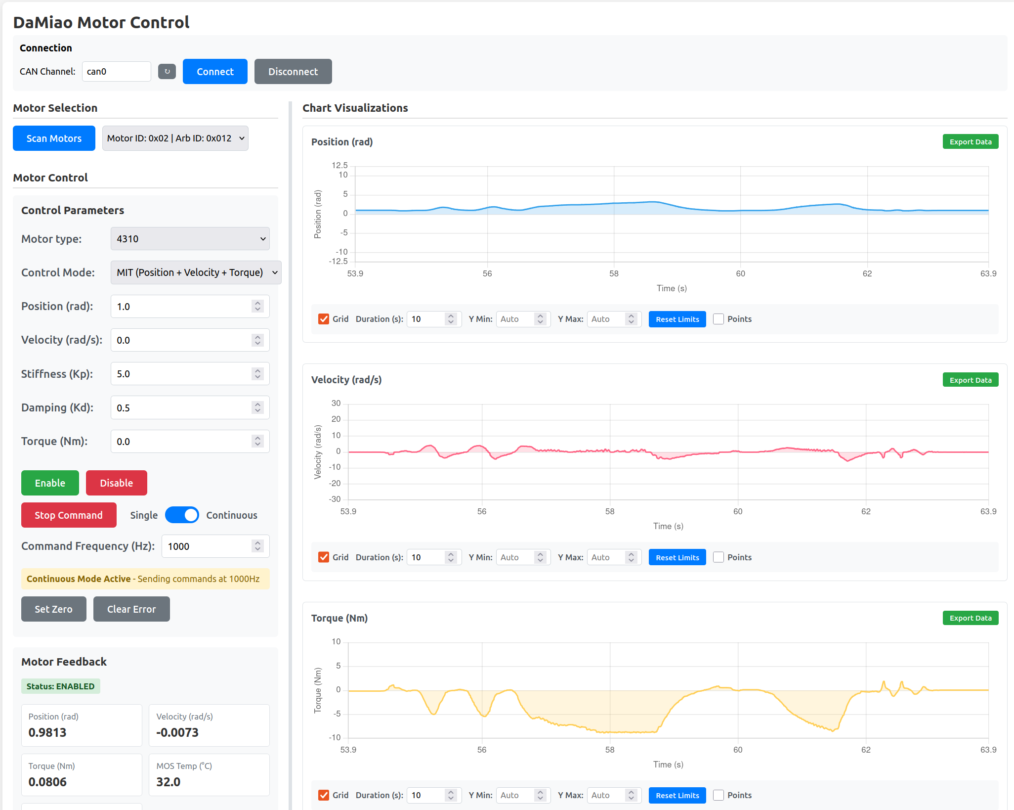
Interface layout:
- Top bar: Connection controls (CAN channel, Connect, Disconnect).
- Left column: Motor Selection, Motor Control, Register Parameters.
- Right column: Chart Visualizations (Position, Velocity, Torque).
2. Connect to CAN Interface¶
- Select Bus Type (
socketcanon Linux,gs_usbon macOS with a CANable/candleLight adapter). - Select the CAN channel (
can0for socketcan;0for the first gs_usb device) and click Connect. - For
gs_usb, set the Bitrate to match your CAN network (typically 1000000). - If your interface is not listed, use the refresh button (↻) and select again.
- Confirm status log messages show successful connection (for example: Connecting..., then Connected to CAN bus: can0).
- Use Disconnect to safely reset connection and clear detected motors.
macOS (gs_usb)
On macOS, select Bus Type → gs_usb. The required gs_usb and pyusb libraries
are installed automatically with pip install damiao-motor on macOS.
The GUI auto-detects your platform and pre-selects the correct bus type and channel on load.

3. Scan and Select Motor¶
- Click Scan Motors.
- Select the target motor from the dropdown (
Motor ID: 0xXX | Arb ID: 0xYY). - Selecting a motor updates control parameters, register parameters, and charts.

4. Configure Motor and Registers¶
- Set Motor type and choose the target Control Mode.
- Configure mode-specific command fields:
- MIT: position, velocity, stiffness, damping, torque
- POS_VEL: position, velocity limit
- VEL: velocity
- FORCE_POS: position, velocity limit, torque limit ratio
- In Register Parameters, editable (
RW) rows support Write and Cancel; read-only (RO) rows have no edit action. - Feedback ID / Motor ID use hex input; Control mode and CAN baud rate use dropdowns.
- For persistence after power cycle, use Store Parameters after runtime writes.
- Changing Feedback ID or Motor ID triggers a rescan so the motor list stays correct.

5. Test Motor Control and Verify Feedback¶
- Click Enable.
- Send commands in Single mode for quick checks, then switch to Continuous mode if needed.
- Set command frequency for continuous mode and use Stop Command to halt sending.
- Use Set Zero when you need to redefine current position as zero.
- Use Clear Error if the motor reports an error state.
- Verify live feedback: Status, Position, Velocity, Torque, MOS Temp, and Rotor Temp.
torque_limit_ratioin FORCE_POS is normalized (0.0-1.0) and applied astau_lim = torque_limit_ratio * T_max(motor_type).

6. Monitor Charts and Export Data¶
- Watch Position / Velocity / Torque charts while testing.
- Adjust chart controls as needed: Grid, Duration (s), Y Min / Y Max, Reset Limits, and Points.
- Use Export Data on each chart to download visible data as CSV.
- Export opens a modal where you enter the filename before download.

Safety notes¶
Safety First
- Verify CAN interface and motor wiring before Connect.
- Ensure the motor is securely mounted and the area is clear before Enable and Continuous commands.
- Always verify register values before writing; some changes take effect immediately.
- Changing Motor ID or Feedback ID changes how the motor is identified; the GUI rescans automatically.
- Test register and command changes in a safe environment before production use.